opendataworld / home_invoice
Получение и обработка данных из PDF файла жировок
Installs: 1
Dependents: 0
Suggesters: 0
Security: 0
Stars: 0
Watchers: 1
Forks: 0
pkg:composer/opendataworld/home_invoice
Requires
- php: >=7.4.0
- ext-iconv: *
- ext-mbstring: *
- smalot/pdfparser: *
This package is not auto-updated.
Last update: 2026-01-20 00:04:45 UTC
README
PHP скрипт решает две задачи:
- Получение данных из PDF файла жировок
- Отправка полученных данных в базы данных для их дальнейшего отображения и анализа
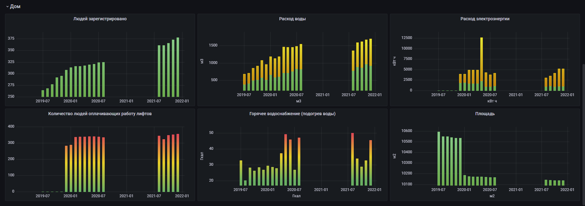
Результат показанный в Grafana
Для показа подобных графиков необходимо использовать Grafana + (Influx, Mysql или другие базы данных).
grafana.com
influxdata.com
Для формирования графиков, как на скриншотах, можно использовать готовые JSON модели:
А так же использовать схему mysql.sql для базы данных.
composer require opendataworld/home_invoice
Примеры
1. Получение данных
$content = file_get_contents('invoice.pdf'); $parser = new \HomeInvoice\Parser($content); $invoice_text = $parser->getText(); $invoice_data = $parser->getData($invoice_text); print_r($invoice_data); Array ( [month_name] => ноябрь [month] => 11 [year] => 2021 [payer_name] => XXXXX XXXXXXX XXXXXXXXX [address] => г. XXXXX, ул. XXXXX, д. XX, кв. XXX [personal_account] => XXXXXXXXX [date_created] => 14.12.2021 03:57:03 [total_accrued] => 57.26 [total_price] => 57.26 [services] => Array ( [0] => Array ( [group_title] => Основные жилищно-коммунальные услуги [rows] => Array ( [0] => Array ( [num] => 1 [title] => Техническое обслуживание [unit] => кв. м [volume] => 47.9 [rate] => 0.1238 [accrued] => 5.93 [privileges] => 0.00 [recalculation] => 0.00 [total] => 5.93 ) ... ) ) [1] => Array ( [group_title] => Возмещаемые расходы [rows] => Array ( [0] => Array ( [num] => 1 [title] => Электроэнергия на освещение вспом. помещений иработу оборудования, за исключением лифтов [unit] => кв. м [volume] => 47.9 [rate] => 0.0224 [accrued] => 1.07 [privileges] => 0.00 [recalculation] => 0.00 [total] => 1.07 ) ... ) ) ) [services_extra] => Array ( [0] => Array ( [title] => Переходящий остаток (задолженность; средства, зачисленные в счет будущих платежей) [value] => 0.00 ) ... ) [cold_water_count] => 77 [cold_water_diff] => 1 [hot_water_count] => 90 [hot_water_diff] => 7 [house_square] => 10136.4 [house_sub_square] => 0 [house_people] => 373 [house_people_energy] => 352.83 [house_people_other] => [house_hot_water_count] => 713.78 [house_hot_water_cal] => 32.75 [house_cold_water_count] => 959.19 [house_energy] => 4243.00 [house_energy_lift] => 957.00 )
2. Подготовка данных для сохранения в базу данных
$transform = new \HomeInvoice\Transform($invoice_data); $data = $transform->getData(); print_r($data); Array ( [simple] => [...], [services] => [...], [services_extra] => [...], )


